多种诉求
安全优先、效率优先、成本优先
多种用户
企业、工厂、物管、维保单位
多种业务
安保、运维、后勤、保洁
背景:我国制冷用电量占全社会用电量 15%以上,年均增速近20%,大中城市空调用电负荷约占夏季高峰负荷的 60%
加强制冷领域节能改造,重点支持中央空调节能改造、数据中心制冷系统能效提升、园区制冷改造和冷链物流绿色改造等重点示范工程。
支持在公共机构、大型公建、地铁、机场等重点领域,更新淘汰低效设备,运用智能管控、管路优化等技术实施改造升级。
支持有条件的地方选择商业聚集区、高校园区、集中行政中心、休闲度假区等制冷需求大、负荷集中的园区,整体设计供冷改造方案,探索采用供冷服务托管、按冷量计量收费、制冷需求和能效性能保障合同等商业模式,建设高效绿色供冷系统。
深入实施绿色制造工程,大力推行绿色设计,完善绿色制造体系,建设绿色工厂和绿色工业园区。推进数字化智能化绿色化融合发展,加强重点行业和领域技术改造。
实施园区节能降碳工程,以高耗能高排放项目,集聚度高的园区为重点,推动能源系统优化和梯级利用,打造一批达到国际先进水平的节能低碳园区。
把碳达峰、碳中和纳入经济社会发展全局,坚持“全国统筹、节约优先、双轮驱动、内外畅通、防范风险”的总方针,有力有序有效做好碳达峰工作,加快实现生产生活方式绿色变革,推动经济社会发展建立在资源高效利用和绿色低碳发展的基础之上,确保如期实现2030年前碳达峰目标。
组织开展碳达峰试点建设。加大中央对地方推进碳达峰的支持力度,选择100个具有典型代表性的城市和园区开展碳达峰试点建设,在政策、资金、技术等方面对试点城市和园区给予支持,加快实现绿色低碳转型,为全国提供可操作、可复制、可推广的经验做法。
能耗设备数据依赖⼿动抄表和人工上报,数据滞后、精度低、数据量少。缺乏可视化管理,数据利用价值待提升,需要从用能数据中统计分析并挖掘节能潜力。
产业园区、工业园区及办公园区等用能时间长、涉及人员多、用电设备多,整体耗能强度高,浪费能源情况较为严重、用户普遍节能意识薄弱,是实实在在的“用能大户”。
综合园区占地面积广、机电设备繁杂。人工巡检将消耗大量人力物力,也需要大量专业人员对机电设备进行管理。整体运维成本高。
缺乏顶层设计基础,需求考虑不完善。多套子系统如监测系统、收费系统等各系统存在着信息壁垒,功能上不能互通,数据无法共享。是导致运维效率低的主要原因。
安全优先、效率优先、成本优先
企业、工厂、物管、维保单位
安保、运维、后勤、保洁
移动应用 综合驾驶舱 物联网平台 集成通信 数据上传 一站式管理
能源管理 智慧空调 智慧热水 电力监控 能耗收费
综合态势 事件监控 数据分析 决策支持 状态可视 业务可管 运营可控
智慧园区能源管理系统
能耗监测系统
中央空调节能控制系统
分体空调控制系统
生活热水节能控制系统
智慧照明控制系统
电力监测系统
能耗收费系统

园区各楼栋、各厂房进行水、电、空调等进行集中抄表;
分析用能数据,挖掘节能空间、能耗超标异常告警;
自动统计各用户的能耗费用,自动收费打单,用户移动端缴费;
对各类能耗成本进行分析,如:中央空调机房系统能效分析,空调COP值监测分析,冷量成本分析;
与市级建筑能耗监测管理平台对接,能耗信息公示管理;
对中央空调、分体空调进行集中监控,节能运行管理。

监测建筑总耗电量、人均耗电量与单位建筑面积耗电量等指标,分析建筑不同时间段用电特征,快速定位异常时间用能或超标用量;
实时监测建筑的用能情况,系统可自动对能耗超标、跑冒滴漏、能耗异常进行告警;
可根据民用建筑能耗标准或项目的定额指标,分析建筑用能情况,计算节能空间;
对中央空调系统进行制冷/制热的系统能效与成本进行计算与分析,掌握中央空调系统运行情况。

【集中管理】对中央空调进行集中管控,可远程控制空调开关机;空调末端可设置温度上下限、定时开关机、开窗关空调;
【高效运行】中央空调机房系统能效分析,空调COP值监测分析,空调系统耗电量、对空调输出的冷量成本分析,提示物业更换或清洗空调部件。
中央空调开启时间长,无集中管理,能源消耗大,巡检人力投入大
以保证末端舒适度为前提,增加回风温度、室内温度等反馈调节,对室内状态点的变化及时调整运行;
克服大流量小温差的运行难题;
基于末端监控的负荷预测与冷源实时联动的精准供能;
实现设计补缺、设备优化、科学管理;
透彻感知、广泛物联、深度智能。
基于分布式的定温差控制技术突破(精准调节,实现设计温差)
基于传热优化的风水联调技术突破(高效传热,助力节能降耗)
基于变给定压差的技术突破(按需供压,一帕都不浪费)
基于最大限度提升主机能效的技术突破(高效节能,源于对设备性能的深度掌握)
空调末端节能量节约高达65%-80%
中央空调系统全年运行能耗节约30%-45%

对分体空调进行集中管控,可监测房间温度状态,可设置温度上下限、定时开关机、开窗关空调;
手机智能控制分体空调;
对分体空调用量与待机功耗进行用量趋势展示;
人体红外感应、窗磁联动、节能模式自动切换。


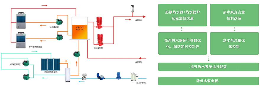
对设备运行状态(生活热泵、热泵循环泵、热水循环回水泵、电动阀)和运行参数(温度、压力、液位等)进行远程监控; 由系统根据用户热水需求自动控制,实现无人值守;
系统可根据室外气象参数、人体舒适性理论,实现对生活热水供水温度的动态调节;
系统可根据室外气象参数、用水人数、热水量使用的分布时间段等信息,对每天用水负荷进行预测分析,实现对生活热水系统变给定压力控制。

公共区域在现有基础的照明灯具基础上,通过加装光感+人体红外感应模块控制器,实现公共区域照明系统的智能控制。
减少灯具长亮时间;
延长灯具寿命;
减少运行维护管理费用。
红外智能节电开关是基于红外线技术的自动控制产品,当有人进入感应范围时,专用传感器探测到红外光谱的变化,自动接通负载,人不离开感应范围,将持续接通;人离开后,延时自动关闭负载。人到灯亮,人离灯熄,亲切方便,安全节能,更显示出人性化关怀。
公共区域灯光智能控制模块,有效地实现公共区域照明灯具的智能感应控制。环境光信号和人体存在信号等外界因素是其主要输入参数,当环境光的强度低于某一阀值时不开灯,达到一定阀值并有人存在时开灯。

从供电引入直至用电设备,监测各配电节点的供配电运行参数, 并统计设备的用电量;
通过对谐波、电 压波动、扰动、频率偏差、不平衡度等参数的 监测,帮助用户发现电能质量问题,提高用电效率,保护用电设备。
| 开云·kaiyun体育(中国大陆)官方网站 登录入口硬件产品 | 物业方 | 用户方 |
|---|---|---|
带控制模块水电表 | 实现远程开关 设置欠费阀值,自动切断能源供应 实现服务器端和手机端管理 | 使用微信服务号 进行手机缴费或充值 查看水电用量、余额、充值记录 |
温控型采集器空调计量 | 实现远程开关风机盘管阀门 设置欠费阀值,自动切断能源供应,锁定 面板禁止欠费用户使用空调 远程网络温控(温度、档位、定时开关机等) 实现服务器端和手机端管理 | 使用微信服务号 进行手机缴费或充值 查看空调用量、余额、充值记录 手机控制空调温度、档位、开关机 面板可显余额、缴费提醒 |
热量表空调计量 | 实现远程开关风机盘管阀门 设置欠费阀值,自动切断能源供应 实现服务器端和手机端管理 | 使用微信服务号 进行手机缴费或充值 查看空调用量、余额、充值记录 面板可显余额、缴费提醒 |